Here’s a recap of our latest Developer Day along with a sneak peak of what’s to come in our next release.
Each quarter, Retool delivers a new release with our latest features and product improvements. In Q2, we introduced updates to Retool AI, UI, enterprise, collaboration, and testing capabilities.
Here, we’ve rounded up a recap of what you missed. Want to dig in deeper? Watch the full Developer Day Q2 release event for all the details and demos.
If you tuned in to our Q1 Developer Day, you’ll know that Retool recently announced custom component libraries, allowing you to write components locally in your development environment—like React—and deploy them directly to Retool. Now, we’re bringing more iteration speed to the canvas with dev mode. When editing your custom components in dev mode, every change is instantly hot reloaded into your Retool app, no refreshes or version updates required.
Custom components and dev mode are available in beta to all customers. Head to your apps to see what’s new, or read the documentation to learn more.
No more fussing with fullscreen tabbed containers or connecting separate applications through a common navigation bar. Now, a single Retool app can have any number of pages, enabling more intuitive navigation across even the most complex applications. With Multipage, components and queries are scoped to a specific screen or the global app context and only render on the current page, meaning snappier load times for your end users.

Multipage is currently available in private beta for all plans. If you’re interested in getting early access to Multipage, join the waitlist and learn more about the private beta program. If you have any questions, talk to your AE.
Personalize every part of your Retool user lifecycle with new custom product pages. You can now create custom Retool apps to replace native login, reset password, claim invite, 403, and 404 pages—which means external users can have consistency throughout their entire user journey. These pages are powered by User Actions, a new, easy-to-use wrapper on top of Retool’s public APIs that enable actions like logging in, logging out, creating invites, and both sending and confirming password resets to be called from within apps.

Custom product pages are available in private beta on the Business and Enterprise plan. Reach out to your account team to get started, or check out the documentation to learn more.
For those in the AWS ecosystem, Retool now supports integration with Amazon Bedrock. Connect your data in Retool to cutting-edge models from Anthropic, Meta, Cohere, and Amazon’s proprietary Titan, all hosted securely in your VPC. AWS customers can also now access Knowledge bases for Amazon Bedrock through Retool Vectors to build Retool applications that take advantage of retrieval augmented generation (RAG).
Customers on all plans can get started by configuring Bedrock as a new AI platform in your Retool instance.
Retool apps now support internationalization (i18n), allowing your end users across different languages and regions to instantly adapt app content and data with a click. Retool admins can upload and manage translation strings as JSONs to be made available in any app, where any static text, dynamic data, dates, and currencies will respond to the selected language. And, it’s source control compatible! Sync your translations to Git to make them available in all your environments.

Internationalization is available in private beta for Enterprise plans. Reach out to your account team to get started, and learn more about localizing your Retool apps in the documentation.
Now, you can write webdriver tests like Cypress, Playwright, or Selenium, against your Retool applications to ensure all the parts of your Retool app are working together as expected. Run them on your local machine, against a staging instance, or in a CI/CD pipeline against your development branch.

Head to the documentation to brush up on best practices for writing tests for your Retool applications.
Enterprise customers can now configure logs to stream directly to Datadog for real-time insight into user actions across Retool applications like query runs, page views, resource updates, and more. Retool Cloud customers on Business and Enterprise plans can download audit logs directly from the Audit Logs page.

Learn more about viewing and querying audit logs in the docs.
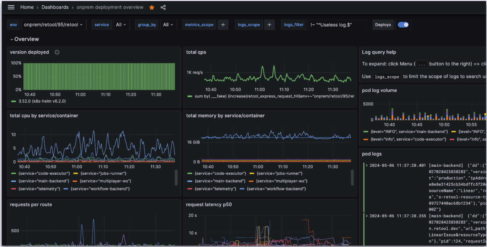
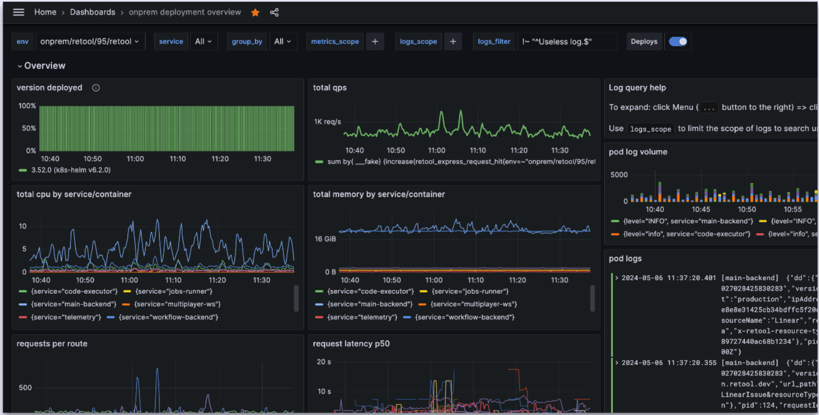
Self-hosted customers can now monitor the health of their Retool applications with telemetry collection. Send real-time container metrics, runtime metrics, and container logs from your Retool deployment to monitoring tools like Grafana or Datadog. In addition to building your own dashboards to monitor and diagnose app activity, you can also opt in to sharing container data with Retool for better support in the event of configuration or deployment-related issues.

Available to all self-hosted customers. Telemetry collection is disabled by default—to enable it, just, follow the steps in the setup docs.
Give a warm welcome to Split Panes, the newest member of Frames. This layout pattern allows app builders to create a resizable and scrollable frame, with a custom width, alongside the main canvas. You can add a Split Pane frame from the Frames section, or drag it onto the canvas from the Component Tree.
Learn how to use Split Pane frames in the docs.
- Key value components can now be made editable, allowing you to use the same UI component for both updating and displaying information.
- List view can now expose all virtualized values and let you interact with them using form methods like clear() and reset() (available in Beta v3.52+).
- Collaborative branches let you share branches with teammates for editing, transfer branch ownership, make commits on shared branches, or give branch visibility so you can work better–and faster–as a team.
- Retool Forms allow you to build forms on top of your database, fast. Send form data directly to your database and turn form inputs into apps, join it with other data using SQL, or visualize it for BI.
Of course, we couldn’t help but share a few more items from our roadmap with you. Stay tuned for more info about some of the features we teased landing in upcoming releases:
Dynamic sidebars
We’re adding more optionality to your app designs with dynamic sidebars. Instead of being a fixed-size, sidebars will accept custom widths at any pixel or percent specification.
Coming soon to v3.58.
Theming
Soon, Themes in Retool will allow you to set style properties for each Retool component independently and define your own design tokens so you can match your Retool applications to your design system. As part of Themes, you can also look forward to component-level typography settings.
Coming soon, join the waitlist.
Stacks
We’re rethinking the traditional 12-column grid to provide you with a more expressive, flexible, and detailed design experience. With Stacks, you can display child components in horizontal or vertical lists or rows unconstrained by the current grid layout—similar to flexbox—supporting even more design patterns.
Coming soon.
Error monitoring
With error monitoring, admins will be able to keep a pulse on Retool apps with real-time error updates sent directly to platforms like Datadog or Sentry. Know exactly when you get a JS and query error, and seamlessly integrate Retool into your observability platform and on-call processes.
Coming soon, join the waitlist
Keep your eye on the changelog to catch these features as they land in future releases.
Upgrade to v3.52+ to get access to everything you saw at Dev Day and more. Follow our self-hosted upgrade best practices to ensure a smooth transition and take full advantage of the latest release.
Reader



