This post was written with help from Armstrong Asenavi.
Whether you’re using Redis as a database, streaming engine, cache, or message broker, you’ll probably want some sort of GUI to use it with. There’s no shortage of available options: in this article, we'll review some of the best GUIs for easily doing CRUD (creating, reading, updating, and deleting) operations on your Redis data.
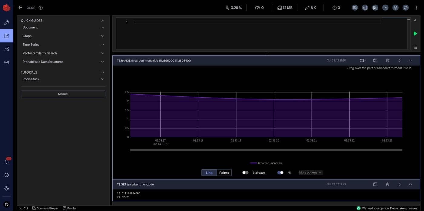
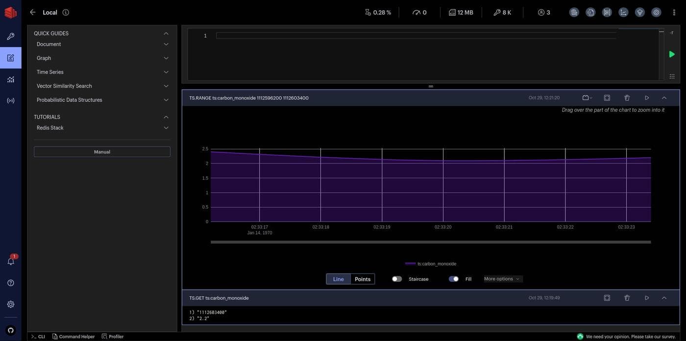
RedisInsight is a cross-platform Redis GUI built on the Electron framework. It’s developed by Redis itself and is distributed as a free software under the SSPL license. RedisInsight provides the ability to connect to multiple Redis databases running locally, or in the cloud. It supports Redis Stack, Redis Enterprise Software, Redis Enterprise Cloud, and AWS Elasticache out of the box.
RedisInsight provides an easy-to-use GUI for CRUD operations on Lists, Hashes, Strings, Sets, Sorted Sets, and RedisJSON. The RedisInsight browser lets you browse, filter, and visualize key-value data structures. Filtering and searching with the RedisInsight Browser is super powerful as it lets you filter by pattern and/or data type and search within the data structure (except for Strings).

You can also use the Redis CLI from within RedisInsight. You get comprehensive interactive documentation, syntax highlighting, and autocompletion, which is a bit nicer than your terminal.
RedisInsight supports Redis modules like RedisSearch, RedisJSON, RedisGraph, RedisTimeSeries, RedisAI, and Redis Pub/sub. It features a profiler that analyzes every command sent to Redis in real time, and SlowLog, which analyzes slow operations.


Pros
- Easy-to-use GUI paired with a powerful CLI
- Cross-platform (Linux, Windows, and MacOS—including M1)
- Built-in support for Redis modules like RedisJSON, RedisTimeSeries, etc.
- Supports profiling and analyzing Redis commands
- Supports visualizing complex commands, along with the ability to write custom visualization plugins
- Supports user-friendly keyboard navigation
- Supports on-premise and cloud Redis databases, including Redis Stack, Redis Enterprise Software, Redis Enterprise Cloud, and AWS Elasticache
Cons
- The learning curve may be high for new users
- Uncustomizable UI
Redis Commander is a web-based Redis GUI that you can install via npm, run using Docker, or deploy to Kubernetes using a Helm chart. It offers a GUI that allows users to browse and edit data within multiple databases and Redis servers.
The UI is extremely simple and bare bones, and accordingly limited in functionality compared to RedisInsight. Redis Commander supports full CRUD operations on Strings, Lists, Sets, and Sorted Sets. It supports only view/add/delete operations on Streams and only view operations on RedisJSON.

you can also run a CLI from within Redis Commander. The CLI comes with autocompletion and a pop-up window that displays a description of Redis commands.

You can configure Redis Commander using a config file or environment variables, or by passing command-line arguments. A limited set of customizations to the UI is possible, including changing the sidebar width, the command-line height, the folding character, and whether valid JSON data should be displayed as a JSON tree object instead of a plain string. Other aspects that can be customized include connections to the Redis servers and properties of the server from which Redis Commander is served.
Pros
- Simple yet powerful Redis GUI
- Multiple installation options, including npm, Docker, Helm, and Openshift
- Easy to customize
- Possible to add support for new data types
Cons
- Limited features and functionality
- Only supports a handful of data types. While it's possible to add support for new data types, it's not a straightforward process
- Can only connect to a single Redis server with TLS activated if running using Docker
RESP.app (formerly Redis Desktop Manager) is a free Redis GUI (under the MIT GPL license) available for Windows, MacOS, and Linux. It allows for simultaneous connection and batch CRUD operations on multiple Redis databases or instances. Its interactive terminal is great for inspecting and changing data while also allowing you to view a log of all Redis commands.

Resp.app works with any local Redis instance, as well as cloud instances such as Amazon ElastiCache, Microsoft Azure Redis Cache, Digital Ocean, Heroku, and others. You can also connect to a private Redis server using SSH tunneling.
Apart from supporting TLS, Resp.app supports TLS-over-SSH, giving you all round strong security. It supports all the latest Redis features like ACL, RedisJSON, and Streams, and can display JSON, MsgPack, PHP, Pickle, Numpy, Pandas, and binary data in human readable form. It can also decode Brotli, LZ4, ZSTD, Snappy, GZIP, Magento Cache, and Sessions. Using its Extension Server, it's possible to add support for more serialization formats. Like RedisInsight, it comes with a memory profiler to analyze your Redis instance.
RESP.app is free for Linux, but requires a paid subscription for Windows and MacOS.
Pros
- Easy to install and set up
- Supports all latest Redis features
- Supports TLS, SSH, and TLS-over-SSH for safeguarding your data
- Supports multiple databases and batch operations
- Supports commonly used serialization formats and compression options natively and allows to add support for more via the extension server
Cons
- Some reported issues with OpenGL under a virtual machine (VM)—though fixable (needs OpenGL 2.1 or higher to run)
- Requires paid subscription for Windows and MacOS (but you can build from source for free)
Redis GUI is a free and cross-platform Redis administration interface created with Electron. It can connect to multiple local or cloud Redis instances through SSH tunneling. Like any other GUI in this list, Redis GUI provides common administrative features like data browsing, editing, and inserting. It also supports JSON data natively.

Like the other entries on our list, Redis GUI has an integrated command line interface that shows a summary of the commands. However, there is no autocompletion.

One nice feature of Redis GUI is namespace support. If you use a colon(:) character to introduce namespaces in your data, entries in the same namespace will be grouped together in Redis GUI. As you can see in the screenshot, keys beginning with user:, movie: and actor: have been grouped separately.
Pros
- Free and easy to use
- Support for namespaces makes it easy to organize your data
Cons
- Limited feature set compared to RedisInsight or RESP.app
- Doesn't support Streams, Time Series, or Graphs
Retool helps developers quickly . Retool makes it to this list because it allows developers to explore, visualize, and query their Redis data through a highly customizable GUI. It's a fast way to connect to your Redis data using your hostname, port, database number, and password.

While most Redis GUIs have open source licenses, they tend to lack some key features, such as the ability to customize their UIs. With Retool, you can create your own UI and put features where you want them to be. You can use over fifty pre-built React components to quickly design the UI however you want. Connecting with your Redis can be done locally or remotely via secure SSL and/or SSH tunneling. This is handy when you want to guarantee the security of your data.
The flexibility to customize features allows the use of multiple tabs for running different Redis instances. It also allows you to create, list, edit, and delete multiple keys stored in a data set of a running Redis server. You can also add tabs for visualizing additional information like connected clients, memory in use, total commands, number of keys, and Redis version, among others.
Pros
- Highly interactive user interface
- Fully customizable UI
- Can integrate with multiple databases and APIs, which makes it super powerful for building internal tools
- Secure connection to Redis via SSL and/or an SSH tunnel
- Stable and faster, even with large data sets
- Possible to self-host and deploy on-premise
Cons
- Creating the UI can be time-consuming compared to having a pre-built UI
- Has a slight learning curve
- Requires paid plan to access certain advanced features
In this article, you learned about some of the best Redis GUIs available in the market today. GUIs make it easier to manage different databases and connect to Redis instances, helping developers to visualize and edit database keys from the UI.
If you're a developer who prefers a GUI over a CLI to gain insight into your Redis databases, you should definitely check out the GUIs highlighted in this article.
Retool is an app-development platform that allows developers to create internal tools (such as dashboards, CRUD applications, admin panels, simple clients, and GUIs) fast and easily, making it a solid contender if you're looking for an efficient way to explore, query, and visualize your Redis data.
Reader




